Reanimating My Consulting Practice
I've decided to spin up my consulting practice again after quite a few years of not doing any extracurricular IT work. I miss it a bit and as I'm getting older and thinking of retirement it occurred to me that I'd like to have something to keep me occupied while I'm going through the motions of getting older. Also: I think I've discovered my niche. More on that later. So with this in mind I thought it might be interesting to chronicle the journey in my blog. The focus, will, of course be the challenges specific to the IT element of this endeavor. Not exclusively though. The cool bit here is that the tasks and challenges that I experience setting up a business will be similar to those of my potential clients. A record of how I went about addressing these challenges will be a good way to show case what I can offer. Additionally, I'll have built in examples of deliverables. Neat, right?
So where do we start. I've compiled a bit of a list of the things (in no particular order) I need in place before I hang up my virtual shingle.
- business plan
- tax and licensing stuff
- website
- productivity platform
- infrastructure for offers
The business plan and tax/licensing stuff is boring and not fun. Important. But not fun. Also, less important content wise to this particular blog. Let's skip right to the exciting stuff.
If it's not documented, it doesn't exist.
~ Rob Tacey
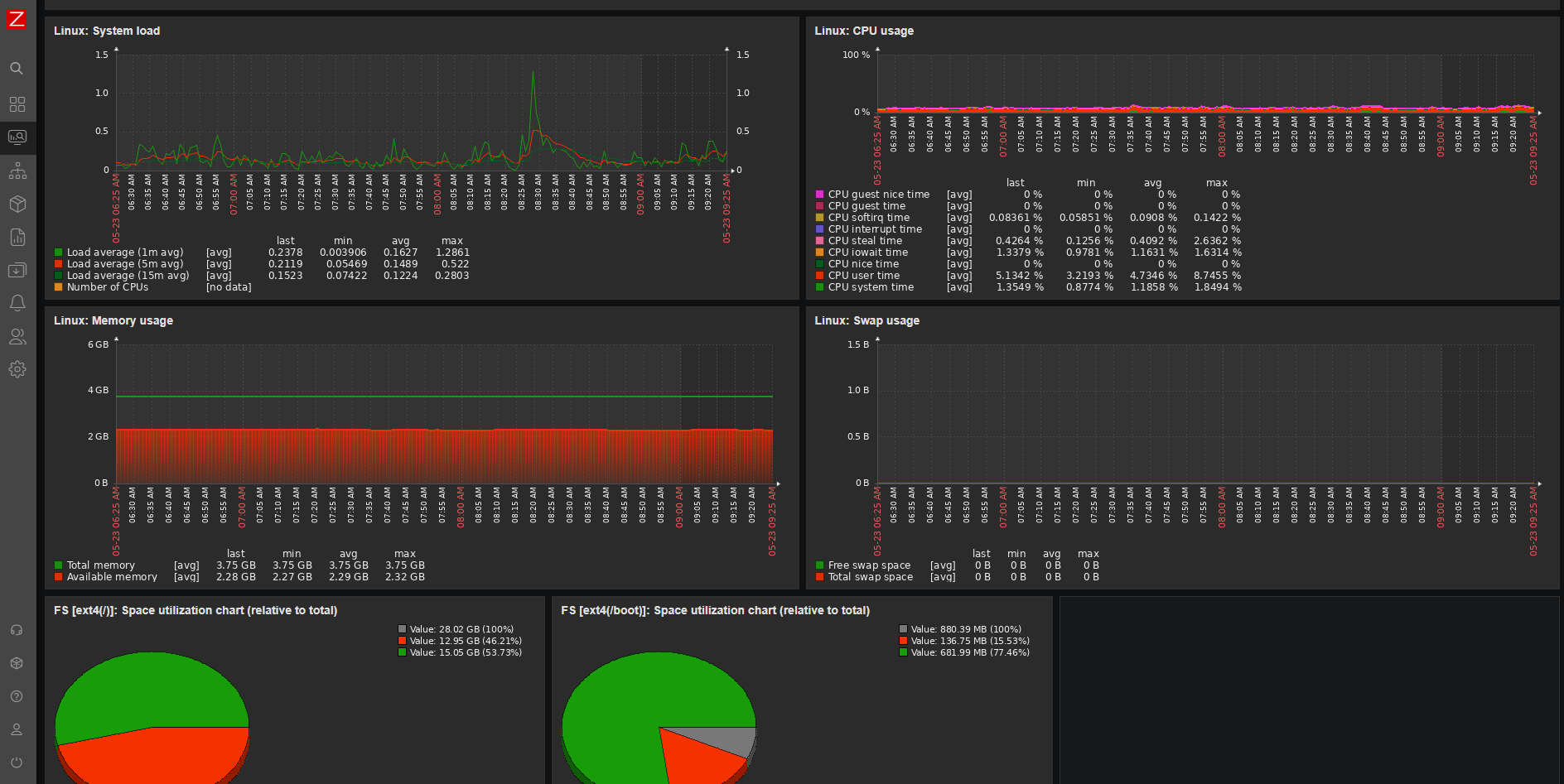
I know. I'm quoting myself. But still. It's the truth. So to that end I've started building out my infrastructure for offers along side the website and productivity platform. Since I'm a small shop I'm able to get away, initially, with running everything on a single AWS EC2 instance running apache and mariadb. Conveniently, this means I can run Zabbix on the instance and address the monitoring right out of the gate!

My plan is to go deeper into this whole process and detail why I picked particular platforms along with the costing associated with them (and the amount of time it takes to get them all sorted. Why? Because setting up a small business is not a trivial excercise and setting it up with a security first mind set makes it even more tricky.
Which brings me to my niche. For the bulk of my career I've worked at REALLY big organizations. AT&T, Dell EMC, IBM. Big. The last seven years, however, I've been at small companies. Small companies have similar needs to a big enterprise but it's harder to find a solution to those needs that's budget friendly. Cyber security is one of those needs. My niche, my passion if you will, is to help small companies secure their business from the barbarians at the gate. I want to be a trusted, may I say fiduciary, advisor that offers solutions and advice to companies that need to secure their business but do not have the resources to engage solution providers that price their products in the enterprise space. Everyone should be able to sleep easy at night. I want to help them do that.
